• 一体化地埋式生活污水处理设备大全

    详细信息

     品牌:鲁盛  加工定制:是  污水处理量:不限 m3/h 
     型号:不限  功率:不限 kw  

    一体化地埋式生活污水处理设备,具有对污染物去除效率高、硝化能力强,可同时进行硝化、反硝化、脱氮效果好、出水水质稳定、剩余污泥产量低、设备紧凑、占地面积少(只有传统工艺的1/3-1/2)、增量扩容方便、自动化程度高、操作简单等优点。
                                                                                      --------- 鲁盛环保供应
    设备操作程序
    1、打开进水阀门、出水阀门,启动设备进水提升水泵,将调节池的污水输送到地埋式生活污水处理设备;
    2、初次使用及调试时,当水位达到设备1/2高度时停止水泵进水,打开风机进水阀,开启风机,缓缓打开风机出风阀,向接触氧化池内曝气48小时后再启动进水提升水泵将污水加入至设备3/4处,再向池内曝气24小时;
    3、用手触摸填料是否有粘状感,同时观察水体微生物生长情况,直至填料上生长出一层橙黄色生物膜,方可连续向设备输送污水,水量应逐步增加至设计水量;
    4、定时观察水中微生物生长情况,发现异常应及时控制进水水量加以调整;
    5、观察二沉池水流流态,出水堰集水必须均匀,一般每隔24小时必须排泥一次,排泥时打开排泥电磁阀,利用气提方式将二沉池内的污泥提升至污泥池;
    6、根据需要在消毒池内加入消毒剂(氯晶片等),二沉池来水经过消毒剂投药筐,药剂部分溶解,达到消毒的目的。经处理过的水在清水箱内停留约0.5小时后,就达到了排放要求,可以向外界受水体排放;
    7、设备调试结束并正常运行后,系统即可进入自动运行。现场将水泵、风机的操作切换在自动运行状态,由于电气操作控制柜是利用PLC自动控制程序,在设备出厂前就已经加以了程序编制(一般每班各切换一次),运行时不必另行设置;
    8、应不定期对出水水质按照环保排放要求进行检测,以保证设备正常运行。
    设备维护与保养
    1、必须建立一套完善的保养制度,每班都应详细填写好运行记录,对于出现的情况记录在册,以便于维修;
    2、经常检查水泵、风机的螺栓连接情况,防止出现松动;
    3、经常检查水泵、风机的转动轴承是否有过热现象,检查润滑油位和润滑油质量,保证设备正常运行;
    4、定期检查填料的张紧状况,发现脱落和松弛应及时补充和校正;
    5、检查曝气管道布气均匀状况,发现有大气泡或局部曝气死角应及时查找原因并排除,保证各部位曝气正常;
    6、在消毒剂投加时,应保证药剂用量和剩余量,必要时可根据检测结果调整投加量,及时补充药剂,确保出水水质合格;
    7、水泵、风机每运行5000—8000小时应进行一次检查保养;
    8、如果设备短期内部运行,可以采用风机间隙曝气,以保证微生物部死亡,方便下次运行开始时不必再重新培养微生物;
    9、禁止设备本体内出现无水或水位过低状态,同时严禁设备运行过程中风机出现停机或假运行状态,防止菌种死亡,设备无法再次运行。
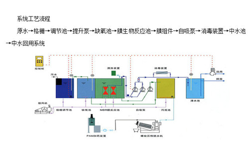
    细格栅

    功能说明:截除废水中夹带的纸片及酒糟等漂浮物,保证水泵和曝气装置的通畅。

    设计参数:4件1cm格栅;低浓度2件,尺寸800mm×800mm,一用一备,高浓度2件,尺寸600mm×600mm,一用一备;材料为圆钢;人工定时清渣。搁置方式:倾角60度。

    调节兼氧池

    功能说明:混合冲地等低浓度废水及厌氧池废水,均质均量,保证工艺运行稳定。

    设计参数:停留时间12h,有效容积约有120m3,超高0.2m,内设曝气管、曝气器若干,定期翻泥,型式为地下式。

    建筑结构:钢筋混凝土结构。

    集水井

    功能说明:暂储倒槽等高浓度废水。

    设计参数:按污水泵12小时的出水量设计,有效容积36m3,尺寸:根据现场实际地形条件定。

    污水提升泵

    由调节池进入接触氧化池,污水提升泵型100QW75-10-3.0,流量16m3/h,扬程10m,配用功率3.0KW。一用一备。

    由集水井进入厌氧池污水提升泵型:50NW3-11,流量3m3/h,扬程11m,配用功率0.75KW,一用一备。

    厌氧反应器

    功能说明:具有运行管理简单、耐冲击负荷、污泥活性高且易沉降、造价及运行费用较低等特点。

    设计参数:2池串联运行,总运行周期144h;每池有效容积72m3。建筑结构:玻璃钢结构,厚度10mm。

    接触氧化池

    功能说明:接触氧化法,兼有活性污泥法与生物滤池二者的特点,它具           有较高的容积负荷,也不会产生污泥膨胀;维护管理也较为方便。设计参数:停留时间12小时;有效容积120m3,池内沿长度方向分三格,填料分三层,每层1.0m;气水比20:1。建筑结构:钢砼,方体,四周池壁300mm,分隔壁150mm,池底350mm,地粱400×800mm设备配置:污水管、曝气管、风管若干,曝气器若干,填料120m3。

    沉淀池

    功能说明:沉淀池采用竖流式沉淀池,去除微小的微生物絮体、部分有              机物。

    设计参数:沉淀时间3小时,表面负荷1.5m3/m2*h,有效水深3.0m,0.2m,池直径4.0m,污泥斗倾角65°;

    建筑结构:钢砼,圆型;筒型池壁250mm,锥型池壁350mm;

    设备配置:中心管,排泥管,排泥阀,集水支渠,污泥泵。

    污泥浓缩池:

    功能说明:主要用于浓缩生物处理后污泥,通过浓缩,能降低含水率,进而能够减少后续处理的泥量。

    设计参数:采用竖流式污泥池,30天排泥一次,有效容积10m3;

    建筑结构:钢砼,圆筒式,筒型池壁250mm,锥型池壁350mm。

    风机房/水泵房(设于调节池上)

    功能说明:提供曝气用氧;提升废水;污泥脱水。

    设计参数:建筑面积10m2,高3.5m。

    设备配置:风机;水泵;带式压滤机,电控柜。

    建筑结构:砖砌平房。

    管理房/控制室(设于调节池上):

    功能说明:管理人员办公用房;电控设备用房。

    设计参数:建筑面积10m2,高3.5m。

    设备配置:电控集中显示柜、总配电柜。

    建筑结构:砖砌平房,防潮处理。

    射流曝气机需气量4800m3/d,气水比20:1,风量3m3/min,一用一备,配备功率7.5kw。

    污泥泵

    沉淀池设2台50WQ7-15-0.75型泵,一用一备,将部分泥回流至调节兼氧池,剩余污泥进入浓缩池,流量7m3/h,扬程15m,配备功率0.75KW。
    一般来说, 生物脱氮过程可分为三步: *步是氨化作用, 即水中的有机氮在氨化细菌的作用下转化成氨氮。在普通活性污泥中, 氨化作用进行得很快, 无需采取特殊的措施。第二步是硝化作用, 即在供氧充足的条件下, 水中的氨氮首先在亚硝酸菌的作用下被氧化成亚硝酸盐, 然后再在硝酸菌的作用下进一步氧化成硝酸盐。为防止生长缓慢的亚硝酸细菌和硝酸细菌从活性污泥系统中流失, 要求很长的污泥龄。第三步是反硝化作用, 即硝化产生的亚硝酸盐和硝酸盐在反硝化细菌的作用下被还原成氮气。这一步速率也比较快, 但由于反硝化细菌是兼性厌氧菌, 只有在缺氧或厌氧条件下才能进行反硝化, 因此需要为其创造一个缺氧或厌氧的环境( 好氧池的混合液回流到缺氧池) 。反硝化反应:

    另外, 由荷兰Delft 大学Kluyver 生物技术实验室试验确认了一种新途径, 称为厌氧氨( 氮) 氧化。即在厌氧条件下,以亚硝酸盐作为电子受体,由自养菌直接将氨转化为氮, 因而不必额外投加有机底物。反应式为:NH4+NO2→N2+2H2O

    生物除磷原理

    所谓生物除磷, 是利用聚磷菌一类的微生物, 在厌氧条件下释放磷。而在好氧条件下, 能够过量地从外部环境摄取磷, 在数量上超过其生理需要, 并将磷以聚合的形态储藏在菌体内, 形成高磷污泥排出系统, 达到从污水中除磷的效果。

    生物除磷过程可分为3 个阶段,即细菌的压抑放磷、过渡积累和奢量吸收。首先将活性污泥处于短时间的厌氧状态时,储磷菌把储存的聚磷酸盐进行分解,提供能量,并大量吸收污水中的BOD、释放磷( 聚磷酸盐水解为正磷酸盐) ,使污水中BOD 下降,磷含量升高。然后在好氧阶段,微生物利用被氧化分解所获得的能量,大量吸收在

    氧阶段释放的磷和原污水中的磷,完成磷的过渡积累和zui后的奢量吸收,在细胞体内合成聚磷酸盐而储存起来,从而达到去除BOD 和磷的目的。反应方程式如下:

    ( 1) 聚磷菌摄取磷:

    ADP+H3PO4+能量→ATP+H2O

    ( 2) 聚磷菌的放磷:

    ATP+H2O→ADP+H3PO4+能量脱氮除磷工艺

    一体化生活污水处理埋地式设备

    AB污水处理工艺是一种新型两段生物处理工艺,是吸附生物降解的简称。该工艺将高负荷和两段活性污泥充分结合起来,不设初沉池,A、B两段严格分开,形成各自的特征菌群,这样既充分利用了上述两种工艺的优点,同时也克服了两者的缺点。所以AB工艺具有较传统活性污泥高的BOD、COD、、磷和氨氮的去除率。但AB工艺不具备深度脱氮除磷的条件,对氮、磷的去除量有限,出水中含有大量的营养物质,容易引起水体的富营养化。AB工艺对氮、磷的去除以A段的吸附去除为主。污水中的部分有机氮和磷以不溶解态存在,在A段生物吸附絮凝的作用下通过沉淀转移到固相中,同时生物同化也可以去除一部分以溶解态存在的氮和磷。剩余的磷进入B段用于B段的微生物的合成而得到进一步去除。这样AB工艺整体显示出了比传统活性污泥高的氮、磷的去除效果。但是AB由于自身组成上的特点,决定了其对氮、磷的去除量是有限的。
  • 留言

    *详细需求:
    *手  机:
    联 系 人:
    电    话:
    E-mail:
    公  司:
    谷瀑服务条款》《隐私政策
主营产品:体化污水处理设备,生活污水处理设备,地埋式一体化污水设备,医院污水处理设备,MBR污水处理设备
潍坊鲁盛水处理设备有限公司 电话:13070717631 地址: 东风西街
内容声明:谷瀑为第三方平台及互联网信息服务提供者,谷瀑(含网站、客户端等)所展示的商品/服务的标题、价格、详情等信息内容系由店铺经营者发布,其真实性、准确性和合法性均由店铺经营者负责。谷瀑提醒您购买商品/服务前注意谨慎核实,如您对商品/服务的标题、价格、详情等任何信息有任何疑问的,请在购买前通过谷瀑与店铺经营者沟通确认;谷瀑上存在海量店铺,如您发现店铺内有任何违法/侵权信息,请在谷瀑首页底栏投诉通道进行投诉。